循环冷却水系统补水量的计算
关于循环冷却水系统补水量的计算一直是考生比较纠结的问题,题目本身简单且没什么坑点,翻得到公式就基本上能把分值收入囊中,可是偏偏就是这样一类简单的题目,往往令人很纠结。以2017年下午第8题为例,题目要求求出该循环冷却水系统的补水量,那么题中给出的“漏泄损失水量占循环水量的0~0.5%”这一题设条件,我们要加到系统的补水量中吗?
认为不应计入的考生说,《给水工程》教材里系统补水量就只有三部分,蒸发水量、排污水量和风吹损失水量,教材没有就不加而且答案就是这个选项;认为应该计入的考生说,平时做工程谁还没个跑冒滴漏呀,这个值得加上,答案里也有这个选项,不选此项说不通啊。面对考生的这一纠结,我们就追根溯源来分析一下这个“小问题”。

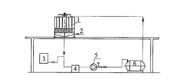
循环冷却水系统组成
1-冷却塔;2-补充水管;3-加药装置;
4-过滤器;5-循环水泵;6-用水设备;
首先我们要明确循环冷却水系统的概念,系统一般由用水设备、冷却塔、集水设施、循环水泵、水处理装置、循环水管、补充水管等组成,单独的一个塔或一个泵,都不能称之为系统。我们在实际工程中,蒸发、排污、风吹、漏损水量都是要考虑的。《全国勘察设计注册公用设备工程师给水排水专业考试复习教材(第二版)》第五章第三节循环冷却水的水量损失与补充章节中明确了系统的补水量由蒸发水量、排污水量、风吹损失水量和渗漏损失水量四部分组成,具体详见(1-5-25)公式。
而我们现使用的《给水工程》教材循环冷却水系统补充水量却只由蒸发水量、排污水量和风吹损失水量三部分组成,内容参见《给水工程》(15-8)公式,究其原因我们通过对接下来的两本规范来解读一下。
《工业循环水冷却设计规范》GB/T 50102-2014中3.1.19条“冷却塔的水量损失应根据蒸发、风吹、排水各项损失水量确定”,注意,此条的主语说的是塔,而不是系统。单从塔这个设备来说,是不应存在跑冒滴漏现象的,一旦存在,此设备则为不合格产品且不应投入工程使用。而《工业循环冷却水处理设计规范》GB/T 50050-2017中5.0.6条“开式系统的补充水量由蒸发水量、排污水量和风吹损失水量组成”,公式参见此规范(5.0.6-1),本条规范主语为开式系统,那么此处系统不考虑漏损水量则是不合理的,此问题就导致我们《给水工程》教材(15-8)公式中缺失漏损水量。
